Krycí návěstidla v dopravnách D3 s vazbou na PZZ

Skutečná železnice, odkazy na fotografie, zajimavá místa, setkání apod.

Moderátoři: Michal Dalecký, Jarda H., radekkrupka

Krycí návěstidla v dopravnách D3 s vazbou na PZZ

Příspěvekod hank » ned 01 lis, 2020 10:30 pm

V diskusích k mini- a mikrokolejištím už víckrát zaznělo, že když někdo chce, aby mu na kolejišti za každou cenu "něco svítilo", může i na to nejmenší z malých kolejišť nainstalovat krycí návěstidlo chráněného přejezdu, jehož návěstní znak závisí na stavu přejezdového zabezpečovacího zařízení (PZZ). Přejezd přitom na scénické části kolejiště nemusí vůbec být. Krycí návěstidla s vazbou na PZZ v dopravnách D3 jsou poměrně nová věc; pokud si dobře pamatuju, v předpisech se objevila v r. 1997, takže jde o záležitost epochy V a částečně i VI. [Opraveno: To je ovšem můj omyl, jak vyplynulo z další diskuse, začala se používat už v 60. letech, tzn. v epoše IIIc.] Je faktem, že krycích návěstidel v posledních letech obecně ubývá a v popsané konkrétní funkci jsou postupně nahrazována přejezdníky. [Opraveno: Platí jen do jisté míry, viz další příspěvky v tomto vlákně.] Proto jsem si prohrábl svůj archlív a zjistil jsem následující.

V síti SŽ(DC) je k datu 2. změny GVD 2019/2020 (14. 06. 2020) 18 dopraven D3, kde jsou krycí návěstidla s vazbou na PZZ. Jsou to tyto: Aš město, Brumov, Budišov nad Budišovkou, Dzbel, Heřmánky, Kralovice u Rakovníka (tam jenom na zhlaví směr Mladotice, kam se t. č. nejezdí, takže mimo provoz), Litovel, Luby u Chebu, Odry, Ostravice, Ptení, Rožnov pod Radhoštěm, Skalná, Střítež nad Bečvou, Svatoňovice, Toužim, Vítkov, Vyšší Brod klášter. Jejich uspořádání je různé; někde je jenom na jednom zhlaví, jinde jsou na obou. Většinou kryjí PZZ jen ze strany dopravny, takže jsou na odjezdových zhlavích, ale na třech místech (Aš město, Kralovice u Rakovníka, Vyšší Brod klášter) jsou přejezdy takto kryté z obou stran. Jedno krycí návěstidlo může krýt i více PZZ - nejvíc jsem našel tři. Na tratích s traťovou rychlostí v ≧ 60 km/h se na zábrzdnou vzdálenost (většinou 400 m) před krycí návěstidlo umisťuje ještě tabulka s křížem (TSK); konkrétně jsou v dopravnách Brumov, Dzbel, Litovel (2x), Ptení, Skalná (2x), Toužim. Jsou umístěny tak, že před vjezdem je lichoběžníková tabulka, za ní TSK a na odjezdovém zhlaví krycí návěstidlo.

Jak to funguje? Strojvedoucí splní ohlašovací povinnost a po získání svolení k odjezdu od dirigenta dálkovým ovládáním ze stanoviště nebo z nějakého ovládacího kastlíku umístěného někde v dopravně uvede v činnost PZZ. Tím se zároveň na krycím návěstidle rozsvítí zelená. PZZ se vypne po projetí vlaku a na krycím návěstidle zároveň naskočí červená. Nevím, zda to platí obecně, ale např. v dopravně Litovel ta zelená naskočí po každém uvedení PZZ v činnost, tj. když vlak jede v protisměru (PZZ v tom směru ovládá výpravčí žst Červenka) [Opraveno: Nevím to určitě, možná se spíná jízdou vlaku.], zelená mu svítí naproti. Pár šotoušů už se tak vyděsilo, že zelená svítí proti vjíždějícímu vlaku... PZZ a tím i krycí návěstidlo může ovládat i dirigent nebo výpravčí přilehlé stanice z JOP nebo podobného k tomu určeného pracoviště, především tehdy, když strojvedoucí nemá v dopravně ohlašovací povinnost.

Jak to vypadá? Jde o běžná dvousvětlová (červená - zelená) návěstidla AŽD [Opraveno: Ne nutně, viz další příspěvky v tomto vlákně.], na nichž jsou navíc dva štítky: červený obdélník s bílým nápisem SK nebo LK (podle směru) a pod ním žlutý trojúhelník postavený na špici s černým nápisem Op, což znamená "Očekávejte otevřený přejezd". [Doplněno: Štítek Op se používá až od r. 1997. Na všech návěstidlech v současnosti není.] Štítek Op říká, že strojvedoucí při nemožném dorozumění s výpravčím nebo dirigentem může krycí návěstidlo projet i na červenou nebo zhaslé, ale musí až k dalšímu hlavnímu návěstidlu jet sníženou rychlostí 10 km/h a za opakovaného dávání zvukové návěsti "Pozor". (Pro úplnost: Op může být na kterémkoli hlavním návěstidle s vazbou na PZZ.)

Kdybyste někdo potřebovali plánky uvedených dopraven, napište mi SZ.

A samozřejmě: Jestli jsem na něco zapomněl nebo jestli jsem něco pomotal, prosím praktiky - strojvedoucí nebo výpravčí, aby mě doplnili/opravili.
Naposledy upravil hank dne pon 02 lis, 2020 5:29 pm, celkově upraveno 1
... i my dědci ještě můžeme být všelijak užiteční...
Es ist viel später als du denkst.
hank
 
Příspěvky: 6894
Registrován: stř 24 čer, 2009 4:43 pm

Re: Krycí návěstidla v dopravnách D3 s vazbou na PZZ

Příspěvekod Michal Šuhajda » pon 02 lis, 2020 12:08 am

Ahoj, drobné doplnění:
- v Kralovicích se sice na Mladotice nejezdí, ale přes přejezd se posunuje, protože poslední výhybka je až u přejezdu. Tedy k posunu tam dochází jen velmi sporadicky, ale...
- marně jsem hledal v seznamu Cebiv, ale je možné, že už je tam přejezdník. Na Bezdružické trati proběhlo dost úprav.
-MiŠ-
Velikost H0, ČSD
Jméno a příjmení je v nicku, nemám potřebu se skrývat
Michal Šuhajda
 
Příspěvky: 2613
Registrován: pon 23 říj, 2006 9:57 am
Bydliště: Plzeň - střed

Re: Krycí návěstidla v dopravnách D3 s vazbou na PZZ

Příspěvekod vojtas » pon 02 lis, 2020 12:38 am

@Michal. K mému překvapení má Cebiv Přejezdník. Ale starší stav Cebivi se hádá s Hankovým příspěvkem. Návěstidlo tam bylo trojsvětelné, a vzoru SSSR, tedy rozhodně mnohem starší, než z roku 1997. Později se dočkalo své AŽD70 náhrady.
TT
Uživatelský avatar
vojtas
 
Příspěvky: 1357
Registrován: ned 20 čer, 2010 10:32 am
Bydliště: Praha

Re: Krycí návěstidla v dopravnách D3 s vazbou na PZZ

Příspěvekod vojtas » pon 02 lis, 2020 12:46 am

Dne 17. prosince 1962 bylo dáno do provozu světelné zabezpečovací zařízení na přejezdu v km 12,59 před dopravnou Cebiv, doplněné světelným krycím návěstidlem. Náhrada původního zařízení typu VÚD novým přejezdovým zabezpečovacím zařízením jiného typu byla provedena v roce 1991. Ve směru z Trpíst do Cebivi se aktivuje automaticky jízdou vlaku, v opačném směru a při posunu ve stanici se musí uvést do činnosti ze služební místnosti v nádražní budově. Stav zařízení byl dirigujícímu dispečerovi signalizován tónem v traťovém telefonu, který byl slyšitelný při každém prozvonění. V současnosti je výstražný stav přejezdu strojvedoucímu signalizována ve směru do Pňovan světelným krycím návěstidlem ve stanici, při jízdě od Trpíst je přejezdníkem umístěným 300 metrů před přejezdem. Přejezdník byl aktivován až 9. prosince 1999.

Dnes jsou přejezdníky z obou stran.
Převzato z webu
https://bezdruzickalokalka.cz/?p=popis_ ... trati.html
Obrázek
TT
Uživatelský avatar
vojtas
 
Příspěvky: 1357
Registrován: ned 20 čer, 2010 10:32 am
Bydliště: Praha

Re: Krycí návěstidla v dopravnách D3 s vazbou na PZZ

Příspěvekod Michal Šuhajda » pon 02 lis, 2020 1:34 am

Ahoj, díky za doplnění, kvůli té neshodě v časech jsem vlastně o Cebivi začal, ale pak mi to vypadlo. Hank píše, ze se v předpisech objevila až v r. 1997, ale to se mi nezdá. Viz příspěvek výše.
Ve stanici bylo návěstidlo vzor CCCP ještě v r. 2006 ( fotka) a možná ještě později. Možná dodnes, asi se tam budu muset zajet podívat.
-MiŠ-
Velikost H0, ČSD
Jméno a příjmení je v nicku, nemám potřebu se skrývat
Michal Šuhajda
 
Příspěvky: 2613
Registrován: pon 23 říj, 2006 9:57 am
Bydliště: Plzeň - střed

Re: Krycí návěstidla v dopravnách D3 s vazbou na PZZ

Příspěvekod vojtas » pon 02 lis, 2020 1:37 am

Už před pár lety tam bylo AŽD70, tak si to pamatuju já z doby tak dva roky zpátky. Dnes tam je přejezdník a PSt.
TT
Uživatelský avatar
vojtas
 
Příspěvky: 1357
Registrován: ned 20 čer, 2010 10:32 am
Bydliště: Praha

Re: Krycí návěstidla v dopravnách D3 s vazbou na PZZ

Příspěvekod Michal Šuhajda » pon 02 lis, 2020 1:42 am

Je možné, že ve starších předpisech nebylo rozlišeno, zda krycí návěstidla kryjí dopravnu (např. nákladiště) nebo přejezd, resp. mají závislost s PZZ.
V D1 z r. 1983 o krytí přejezdů návěstidly není zmínka, ale je uvedeno, že podrobnosti o funkci stanoví staniční, nebo obsluhovací řád.
Tak tam nepojedu za návěstidly, ale na Gutštejn :) .
-MiŠ-
Velikost H0, ČSD
Jméno a příjmení je v nicku, nemám potřebu se skrývat
Michal Šuhajda
 
Příspěvky: 2613
Registrován: pon 23 říj, 2006 9:57 am
Bydliště: Plzeň - střed

Re: Krycí návěstidla v dopravnách D3 s vazbou na PZZ

Příspěvekod jirmicz » pon 02 lis, 2020 6:47 am

Hrochův Týnec tam byly (2015) taky krycí navěstidla na obě strany jak Moravany tak Chrudim závislé na PZZ. Strojvedoucí musí jít ke staniční budově do takové skříně, tam se ohlásí na ohlašovačku dirigentovi a pak si buď v té skříni to navěstidlo postaví a nebo dokonce má na klíčích ovladač jak na vrata od baráku a tím si je schopen to navěstidlo rozsvitit a i tím pustit PZZ.
Myslím si že to tam je dodnes. Jezdil jsem v rámci přestavby žst. Chrudim. Ještě bych našel i zmocnění na tu trať. Ale radši se D3 vyhýbám jak čert kříži. Ty chlapy možná i ženy co na D3 jezdí lituju.
jirmicz
 
Příspěvky: 250
Registrován: pát 09 pro, 2011 9:43 pm
Bydliště: Turnov

Re: Krycí návěstidla v dopravnách D3 s vazbou na PZZ

Příspěvekod hank » pon 02 lis, 2020 7:06 am

Děkuji za doplnění. To zařazení do předpisu D1 v r. 1997 se možná týká jenom štítku Op.

Ale vzbudili jste moji zvědavost. Já teď mám jiné povinnosti, ale až budu mít víc času, vrátím se ke starým situacím stanic z konce epochy V, abych zjistil, kolik krycích návěstidel zmizelo cca za posledních 15 let.

Jo a ještě ta Cebiv. Ano, našel jsem starý plánek ZZ dopravny cca z 80. let, kde skutečně je 3světlové krycí návěstidlo. Dnes už je tam přejezdník.

cebiv_old.jpg
cebiv_old.jpg (26.45 KiB) Zobrazeno 7721 krát
... i my dědci ještě můžeme být všelijak užiteční...
Es ist viel später als du denkst.
hank
 
Příspěvky: 6894
Registrován: stř 24 čer, 2009 4:43 pm

Re: Krycí návěstidla v dopravnách D3 s vazbou na PZZ

Příspěvekod vojtas » pon 02 lis, 2020 11:15 am

Co se týče štítku Op, v Cebivi nikdy nebyl, ani na AŽD70 návěstidle, a prokazatelně není ani v Kralovicích ani z jedné strany. V jiné stanici s tímhle krytím přejezdu jsem nebyl. Tyhle stanice jsou ale obě zajímavé tím, že je přejezd hned za zhlavím a krycí návěstidla tu vždy platila i pro posun, proto mají tři světla.
TT
Uživatelský avatar
vojtas
 
Příspěvky: 1357
Registrován: ned 20 čer, 2010 10:32 am
Bydliště: Praha

Re: Krycí návěstidla v dopravnách D3 s vazbou na PZZ

Příspěvekod medwa » pon 02 lis, 2020 1:20 pm

Dalšími dopravnami D3, kde kdycí návěstidlo platí i pro posun, jsou třeba Toužim a Žlutice.
Kuriozitou bylo seřaďovací návěstidlo v nz Kokašice (na stejné trati jako Cebiv). Bylo umístěné kdesi za zhlavím a při návěsti "Posun dovolen" se nezapínal relativně vzdálený přejezd, který by se jinak zbytečně aktivoval vstupem posunujícího dílu do jeho přibližovacího úseku. Posunující díl samozřejmě nesměl jet až na přejezd, patrně to řešilo nějaké místní opatření. Seřaďovací návěstidlo kryjící přejezd na nějakém podobném principu lze nalézt také v nz Hořesedly.
medwa
 
Příspěvky: 31
Registrován: stř 28 kvě, 2014 6:37 pm

Re: Krycí návěstidla v dopravnách D3 s vazbou na PZZ

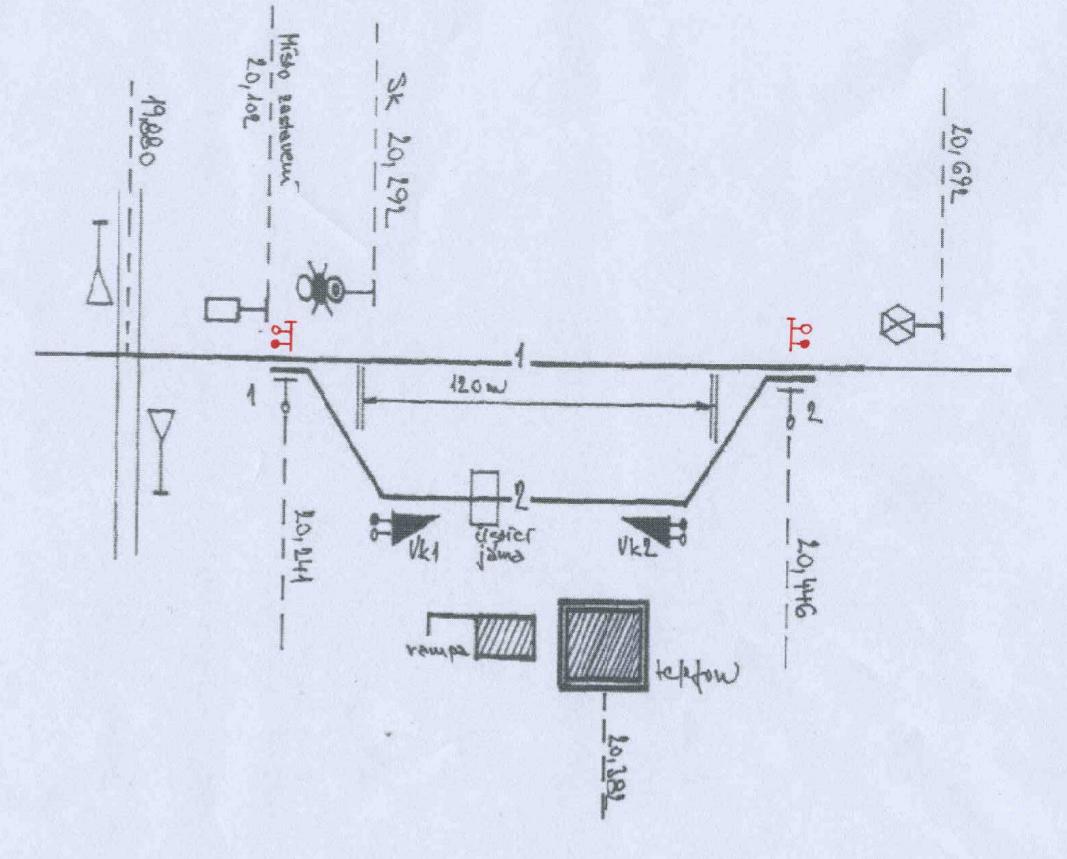
Příspěvekod hank » pon 02 lis, 2020 3:03 pm

Kokašice nz:
kokasice_old.jpg
kokasice_old.jpg (23.81 KiB) Zobrazeno 7621 krát

(Bohužel neznám datování výkresu.)

Vzhledem ke vzdálenosti přejezdu od hrotu krajní výhybky (441 m) a největší povolené dálce vlaku na trati (109 m) asi hrozil posun až na přejezd jen výjimečně.

V PND3 pro bezdružickou trať z roku 2006 byl tento plánek:
kokasice_new.jpg

V km 20,102 (= hranice izolovaného úseku přejezdu) je místo zastavení při posunu. Všimněte si také další zajímavosti u druhého zhlaví - tabulky s křížem přesně na zábrzdnou vzdálenost od krycího návěstidla.
Naposledy upravil hank dne pon 02 lis, 2020 3:17 pm, celkově upraveno 2
... i my dědci ještě můžeme být všelijak užiteční...
Es ist viel später als du denkst.
hank
 
Příspěvky: 6894
Registrován: stř 24 čer, 2009 4:43 pm

Re: Krycí návěstidla v dopravnách D3 s vazbou na PZZ

Příspěvekod hank » pon 02 lis, 2020 3:13 pm

K tomu přejezdu v nz Kokašice (dneska už se vlastně neříká "nákladiště se zastávkou", ale "místo s kolejovým rozvětvením"... :roll:) jsou v PND3 z roku 2006 docela šílená ustanovení:

kokasice_1.jpg

kokasice_2.jpg

Chudáci strojvedoucí a vlakvedoucí, na které tohle při zkouškách vytáhli školaři... :lol:

Co to znamená pro modeláře? Kromě řešení zajímavého hlavolamu vazeb a závislostí i na dopravně zdánlivě nenáročném místě třeba taky zjištění, že i v různých místech na zapadlých lokálkách, která ani nejsou dopravnami, lze provoz zpestřit všelijakými návěstními - brněnsky řečeno - flignami.
... i my dědci ještě můžeme být všelijak užiteční...
Es ist viel später als du denkst.
hank
 
Příspěvky: 6894
Registrován: stř 24 čer, 2009 4:43 pm

Re: Krycí návěstidla v dopravnách D3 s vazbou na PZZ

Příspěvekod hank » pon 02 lis, 2020 3:32 pm

Podle dřívějšího znění TNŽ 34 2605 vypadala neproměnná návěst "Hranice izolovaného úseku" zmíněná v citovaném PND 3 takto:
hranice.jpg
hranice.jpg (18.53 KiB) Zobrazeno 7612 krát

(Dnes už vypadá zase jinak a má i jiné významy, ale řeč je o epoše V.) Citovaná norma k tomu říká:
"Spodní bílá část sloupku pod černým pruhem může být delší než znázorněných 50 mm. Vrch hlavice má být přibližně v úrovni temene kolejnice (nesmí zasahovat do průjezdného průřezu)."
a pak ještě upozorňuje:
"Sloupky s návěstí 'Hranice izolovaného úseku' nejsou součástí železničního zabezpečovacího zařízení."

I takové nenápadné zařízení může tedy i na těch nejmenších kolejištích nebo diorámatech oživit provoz.
... i my dědci ještě můžeme být všelijak užiteční...
Es ist viel später als du denkst.
hank
 
Příspěvky: 6894
Registrován: stř 24 čer, 2009 4:43 pm

Re: Krycí návěstidla v dopravnách D3 s vazbou na PZZ

Příspěvekod hank » pon 02 lis, 2020 3:58 pm

A ještě jsem k tomu našel na stránkách bezdružické lokálky tohle povídání, které upřesňuje časovou osu, cituji:

V květnu 1963 bylo vybudováno přejezdové zabezpečovací zařízení na přejezdu v km 19,864 mezi Břetislaví a Kokašicemi. Zařízení bylo v obou směrech uváděno do činnosti kolejovými obvody jízdou vlaku. Do Kokašic byl dosazen ovládací panel pro vypnutí PZZ z činnosti v případě posunu na pňovanském zhlaví. Přejezd je totiž natolik vzdálen od nákladiště, že posunující díl nikdy až k silnici nezajížděl. Strojvedoucímu byl tento stav návěštěn návěstí "Posun dovolen" stožárového seřaďovacího návěstidla. [Pozn. moje: Takže vzor SSSR?] Toto návěstidlo bylo později nahrazeno trpasličím návěstidlem typu AŽD. [Pozn moje: Později už tam ale trpajzlík nebyl, viz přiložená fotka z některé parní akce mně neznámého data pravděpodobně z nultých let.]V roce 1994 bylo původní zařízení nahrazeno novým. To je ve směru od Pňovan uváděno do činnosti jízdou vlaku, ve směru od Bezdružic musí obsluha vlaku uvést zařízení do výstražného stavu z ovládacího panelu, umístěného v zastávce Kokašice. Z tohoto směru je přejezd kryt krycím návěstidlem s návěstmi " Stůj, Volno a Posun dovolen". Kontrolu funkčnosti zařízení měl i dirigující dispečer v Pňovanech prostřednictvím tónu v traťovém telefonu, stejně jako na přejezdovém zařízení v Cebivi. V únoru 1999 byl aktivován v km 19,4 přejezdník, který při jízdě od Pňovan návěští stav zařízení přímo strojvedoucímu. [Pozn. moje: Přejezdník nahradil krycí/seřazovací návěstidlo i v dopravně, což je i dnešní stav podle platných pomůcek ke GVD 2019/2020.]
V květnu 2016 prošlo celé zařízení přejezdu generální rekonstrukcí na kterou navázalo v listopadu oživení Kokašic jako dopravny. Nově je tedy možné ve stanici křižování vlaků což otevírá širší možnosti organizace dopravy v rámci mimořádných akcí na lokálce.

kokasice_para.jpg

(Zdroj: bezdruzickalokalka.cz, mapio.net)
... i my dědci ještě můžeme být všelijak užiteční...
Es ist viel später als du denkst.
hank
 
Příspěvky: 6894
Registrován: stř 24 čer, 2009 4:43 pm

Další

Zpět na Podklady ke stavbě

Kdo je online

Uživatelé procházející toto fórum: Žádní registrovaní uživatelé a 1 návštěvník